重庆蓝擎人力资源发展有限公司是一家专注于民用航空领域人力资源供应专用服务商,公司主营业务有:人力资源服务外包、劳务派遣、培训服务,为各大中型民航企业提供了行李、机坪、货库、全货机组板、特种车驾驶以及航食保障的人力资源、生产资源外包相关业务;同时,积极涉足校企合作及联合办学,力求为各大工厂技术用工、社会用工所需提供源源不断的动力,打造全国领先的人才输送平台。
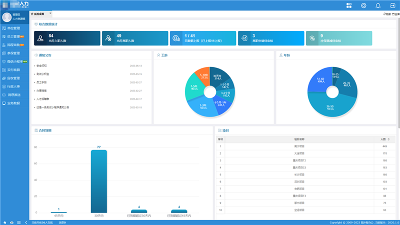
蓝擎人力目前面临一个项目多人员多难管理的状态,通过智办灵活用工平台,员工可以在上面定位打卡进行考勤、统计项目数据,对于人力公司来说,可以很大程度上节约用工成本,增加竞争力,合理的资源配置。
灵活用工是指企业视业务或经营情况产生的用工需求场景,通过短期或临时项目型用工方式,实现企业人力资源队伍的灵活匹配、弹性管理、快速调整。其本质是一个通过对用工企业与自由职业者的资源整合达到精细化劳动分工的过程。
根据实际业务需求平台设置了企业项目管理、自由职业者管理、合同签署管理、考勤签到、工资提现管理等多种业务模块,功能分类清晰详尽。更能根据灵活用工平台内部不同部门设置不同角色管理权限,使平台内部职能权限更清晰。
身份权限
驻场人员:维护系统平台的员工入离职管理;添加维护客户项目信息,管理项目经理人员信息;确认灵活职业者的考勤打卡购买对应的商业保险;
项目经理:审核灵活职业者的人员信息及上下班考勤打卡记录;
灵活职业者:扫描项目码进入小程序注册信息后,在小程序上完成上下班签到打卡及工资结算提现。
项目管理
管理合作单位、项目的详细信息,并为每个项目赋予业务模块,设置业务模块数据上报人员,用于后续项目数据管理;
项目添加后可生成专属的项目二维码,员工扫码即可进入小程序绑定个人身份信息加入项目。
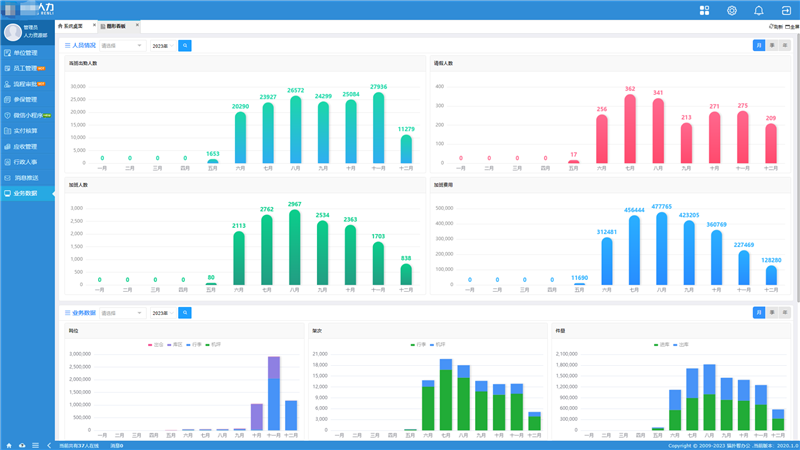
员工打卡
使用OA系统可以设置考勤规则和打卡范围,员工在上班或下班时通过微信小程序进行签到和签退,支持实时定位和上传图片;
由项目经理通过对员工的打卡记录进行审核,确保打卡的真实性和准确性,为员工提供商业保险购买服务。
工资提现
根据员工打卡信息在系统后台结算该员工考勤工资,通过微信小程序在线提交提现申请自主完成提现操作;
财务人员在后台审核员工提交的提现申请,系统可以生成工资提现记录报表,方便财务进行核对和统计,确保资金的安全性和准确性。
合同签署
企业通过OA系统授权对员工发起合同签订,针对不同合同模板都可在线签署;
签署人通过短信、微信公众号等方式接收合同签署链接通知,登录签约平台进行实名认证,通过手机完成签章,签署成功的合同自动生成pdf文件可供查看。
数据上报
根据已配置的项目业务模块,由项目上报人员提交项目数据,也可通过模板导入批量上报;
经审核人员审核确认数据明细,系统通过项目、所属期等条件按图形报表统计展示上报数据情况。





